Where Education Meets Technology.

The Node Inc.


The Node Inc. is an education information company that deeply understands the needs of the education field and researches and develops optimized education support solutions.

Find Out More

We've got what you need!


The Node Inc. provides optimized education support solutions tailored to the real needs of the education field.
We help you achieve your goals with reliable technology and expertise.

Get Started!

At Your Service


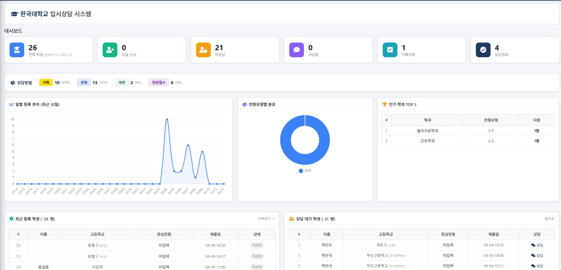
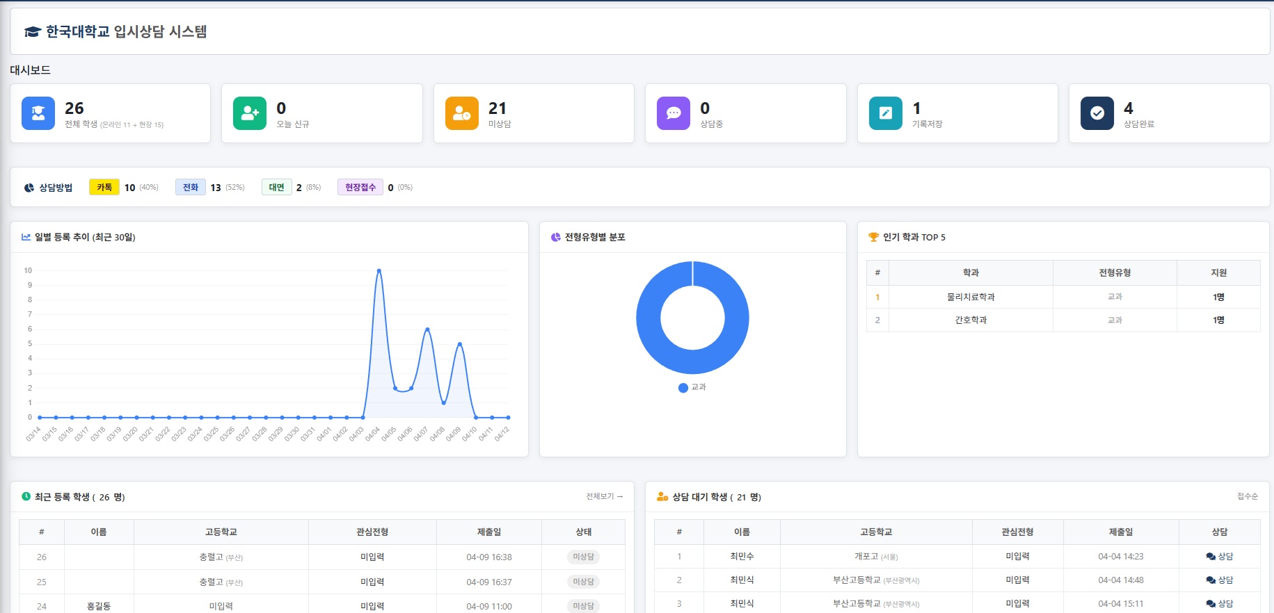
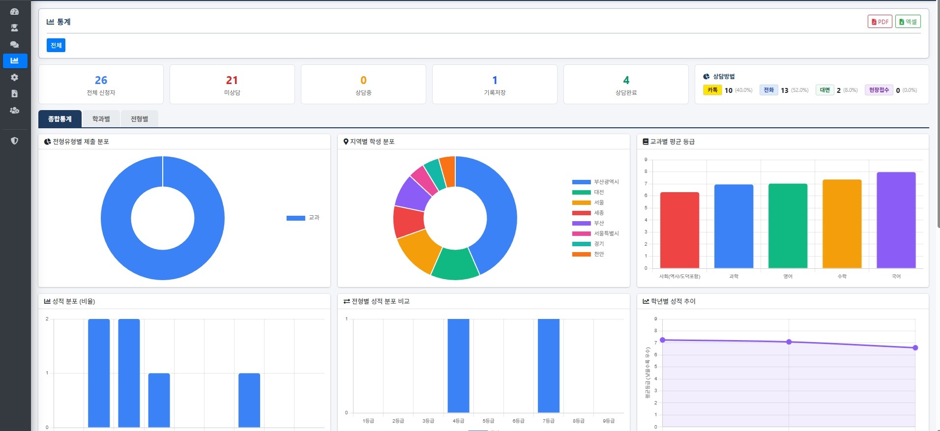
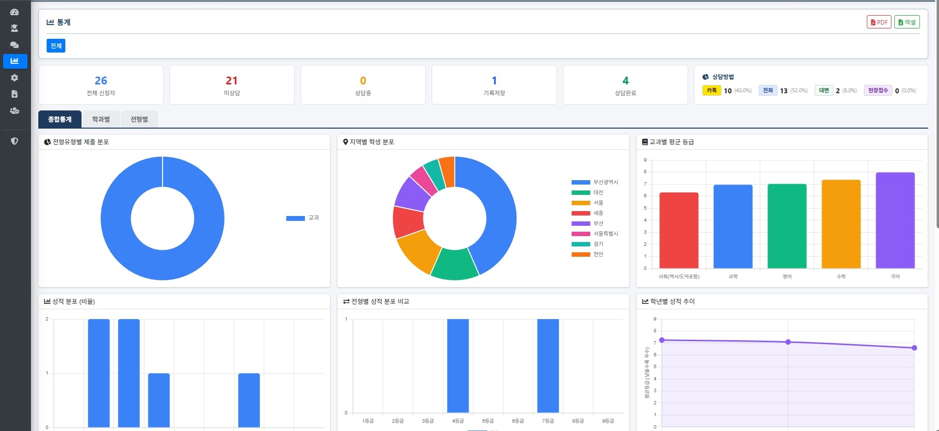
Admission Data Analytics

Score calculation and big data analysis platform optimized for university admissions.

Admission Consulting

Smart consulting system connecting students with advisors for personalized guidance.

University Solutions

Custom score calculators and prospectus design tools tailored for each university.

Public Sector Solutions

Digital workflow automation programs designed for government and public institutions.

Start Your Project with The Node!

Consultations are available regardless of project size.

Let's Get In Touch!


Ready to start your next project with us? Send us a messages and we will get back to you as soon as possible!

Your message has been sent successfully!
Error sending message. Please try again.
070-4300-0620
ipsi.adiga@gmail.com